Take responsibility and control over your own data, devices, and network
The modern online services we have come to rely on are operated by people who do not necessarily share your values or care about you and your families’ personal autonomy or digital safety.
APT – adjective
suitable or right for a particular situation
Have a quick look at examples of what we are talking about:
Why do we believe that you should go a step above consumer grade applications and products and start hosting your own security cameras, messaging, and information sharing privately with self-managed, cryptographically sound solutions?
This is an example of a live network packet capture on a computer that is just sitting there, not currently in use:
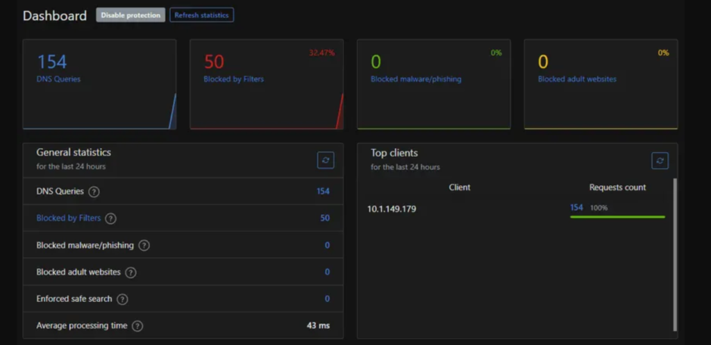
Would you like to gain visibility of what your home network and mobile devices are sending and receiving?
Doorbell camera companies like Ring and Nest are building nationwide state surveillance systems you install for them on your own front door. Popular Family safety apps like Life360 lack basic security controls, and have admitted to selling non-anonymized data from phones belonging to children.
Technology is at a crossroads. Either you will take control of where your information is stored, who it is shared with, and how it is transmitted. Or someone else will for you.
Our answer is this:
Open source alterative software hosted in your own private cloud, or home network including network monitoring software that contains more than 160,000 rules to identify and block data collection and malicious network activity. Along with the parental control option to toggle on and off network access to any individual app or category of services from all your devices.
In short, we make sure you have complete visibility and control over your devices network data, and we work to make it so no one else does.
All of the software we use is open source meaning everyone can view and verify what is does. It contains no secrets.
John 3:21: But whoever does what is true comes to the light, so that it may be clearly seen that his works have been carried out in God.
- We offer Cloud and subscription free-security focused:
- Security camera NVR
- Private self hosted messaging and file sharing app
- Virtual mobile network… invisible to the normal cellphone network making your cellphones nearly impossible to track or trace
- Location update sharing directly between your devices
- Security monitoring software for your home network… Intended for use in industrial network data protection. The same software is used by the Department of Defense and Department of Energy to prevent data policy violations
- Remote access/screen sharing
Contact us with any questions
Text (661) 218-2008
Email: SOC@aptdefense.com